空氣能安裝的主要注意事項!
![]() |
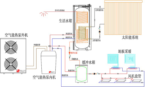
空氣能熱水器作為第四代新型熱水器,有著安全、節能、高效、智能等諸多優點,既響應了國家節能減排的號召,又得到了新時代廣大人們的喜愛。空氣能熱水器市場雖然火爆。但是,跟其他傳統類型的熱水器,空氣能熱水器的安裝稍微比較復雜一點,從戶型布局,到當地氣候,再到管路走向等都得需要專業人員的設計與安裝,因為任何一個環節的松懈都有可能影響整個空氣能熱水系統的穩定運行。今天,南京頂熱作為空氣能熱水工程安裝18年的老牌公司向廣大消費者來科普一下空氣能熱水器的安裝的主要注意事項!
一、空氣能位置的選擇
空氣能熱水器通過把空氣中的低溫熱量吸收進來,經過氟介質氣化,然后通過壓縮機壓縮后增壓升溫,再通過換熱器轉化給水加熱,用壓縮后的高溫熱能來加熱水溫,具有節能高效的特點。由于能量來源于空氣中,因此,對分體機來說室外機盡量要選擇通風良好、平均溫度較高的地方,像陽臺、樓頂、空調位等都是不錯的選擇。而室內水箱則可以根據戶型靈活選擇,浴室內、陽臺上、客廳里、利用率低的空間拐角、甚至廚房、儲物間都可以考慮的。
![]() |
二、空氣能的排水設施
空氣能熱水器在使用的過程中,會有冷凝水排出,因此空氣能主機低端都有冷凝水接口,需要安裝冷凝水接管,再連接軟管(長度根據實際情況)引至冷凝水直接可排放的地方。
![]() |
三、空氣能水管的布置
在空氣能熱水器安裝前,就預留好進出水口。在安裝的時候,水管布置要合理,使其盡量少暴露在外。特別是北方地區,冬天溫度較低,如果水管過多的暴露在外面,水管容易凍裂。
![]() |
四、控制面板安裝
空氣能熱水器是智能控制的,在使用的過程中,只要之前設定好,平時就不需要過多的操作。因此面板可以安裝在不顯眼的地方,不破壞家中整體裝修風格,但一定要注意防止淋雨。
![]() |
五、空氣能電源插座
雖然空氣能熱水器水電分離,但電源插座這樣的小細節也要注意到。空氣能熱水器的插座要使用三腳插座,插座也要保持干燥,不要濺水。
![]() |
六、空氣能安裝與售后
正確的安裝和使用會有效提高空氣能熱水器的制熱效率,也能保障舒適安全的使用環境,延長機組使用壽命。南京頂熱空氣能具有專業的設計、安裝團隊,施工經驗18年,安裝作業有標準化專業的流程,南京頂熱太陽能的每位用戶都能享受頂熱提供的上門設計、“私人訂制”般的貼心服務。
![]() |
七、空氣能外觀 美觀的安裝
除了方便和安全之外,美觀也是空氣能安裝的一大要素,南京頂熱根據多年的安裝經驗,充分利用建筑與空氣能相結合的特點,給您安裝出高大上且質量安全有保障的空氣能熱水工程!
24小時 客戶服務熱線:如果您對以上空氣能熱水器感興趣或有疑問,請點擊聯系我們網頁右側的在線客服,或致電13813002956,頂熱太陽能——您全程貼心的采購顧問。
------ 責任編輯:頂熱太陽能-胡桃夾子
版權所有http://m.cmn8e.cn(頂熱太陽能)轉載請注明出處
同類文章排行
- 空氣能熱泵價格
- 太陽能熱水器沒落的原因
- 燃氣熱水器、太陽能熱水器和電熱水器的比較
- 空氣能安裝步驟
- 太陽能系統防凍措施
- 空氣能需要抽真空嗎?
- 空氣能熱泵是什么?
- 太陽能熱水安裝步驟
- 空氣能熱泵大剖析!
- 空氣能需要清洗嗎?
最新資訊文章
您的瀏覽歷史



.jpg)
.jpg)

.jpg)









