學校太陽能+空氣能熱水工程
![]() |
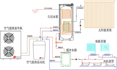
隨著全球污染及能源緊缺日益擴大,人們的保護環境和節能意識逐漸增強。近年國家和地方政府紛紛出臺相應的政策法規,鼓勵或規定在建筑中優先使用太陽能熱水系統,很多小區用戶直接購房送太陽能,以及各類學校熱水工程。和太陽能熱水器一樣空氣能熱泵技術也是一種很好的節能型供熱技術,是利用少量的電能作為驅動能源,從低溫熱源空氣中高效吸取低熱能,并將其傳輸給高溫熱源,以達到加熱的目的。隨著人們對獲取生活用熱水的要求日趨提高,具有間斷性特點的太陽能難以滿足學校全天候供熱。要解決這一問題,空氣能熱泵與太陽能利用相結合無疑是一種好的選擇方法。兩者優劣互補,為節能減排作出很大的貢獻。
![]() |
一、學校太陽能熱水工程
學校太陽能熱水系統容易受氣候的影響,在陰雨天或春秋季,太陽輻射能熱量較低,比較難滿足學校用熱水量的需求,不能全天候使用,也影響了學校太陽能熱水系統的推廣應用。空氣能熱泵作為節能設備具有獨特優勢,它可以節省高電能,降低全球能源的消耗,減少環境污染。
![]() |
二、學校空氣能熱水工程
空氣能熱泵是以空氣為熱源,通過輸入少量的能源(電能)來實現低熱能向高熱能轉移的熱泵系統,空氣能熱泵僅消耗少量的電能可以將數倍低溫熱能通過壓縮機的壓縮變為高溫熱能。因此將熱泵技術與太陽能熱水系統有機地結合起來可彌補陰雨天太陽能的不足。太陽能熱水系統與熱泵互補系統結合了太陽能的清潔性、可再生性和空氣源能熱泵的節能性,是一種節能、無污染的高效能源利用系統。具有集熱效率高、供熱性能系數高、形式多樣、布置靈活、一機多用、應用范圍廣等優點,能較好地解決“太陽能與建筑一體化”和“全天候”的問題。
![]() |
南京頂熱通過多年熱水工程安裝經驗總結。空氣能與太陽能熱水相結合系統將逐漸占領學校熱水工程市場,這兩種系統相結合有著高效,節能,無污染,智能化等特點,將成為熱水行業未來的主力軍。
24小時 客戶服務熱線:如果您對以上空氣能熱水器感興趣或有疑問,請點擊聯系我們網頁右側的在線客服,或致電13813002956,頂熱太陽能——您全程貼心的采購顧問。
------ 責任編輯:頂熱太陽能-胡桃夾子
版權所有http://m.cmn8e.cn(頂熱太陽能)轉載請注明出處
同類文章排行
- 空氣能熱泵價格
- 太陽能熱水器沒落的原因
- 燃氣熱水器、太陽能熱水器和電熱水器的比較
- 空氣能安裝步驟
- 太陽能系統防凍措施
- 空氣能需要抽真空嗎?
- 空氣能熱泵是什么?
- 太陽能熱水安裝步驟
- 空氣能熱泵大剖析!
- 空氣能需要清洗嗎?
最新資訊文章
您的瀏覽歷史



.jpg)


(1).jpg)






